









◆1TB/2TB可抽換SSD
◆2個1G或1/10G port
◆自定inline/span模式
◆1G型號支援斷電Bypass
◆網路活動數據長期記錄
◆圖形化效能分析儀表板
◆獨立網路WEB操作介面
◆進階版提供多台IOTA時間同步功能
-
Innovating the way you troubleshoot networks
IOTA可攜式NPM是一台多功能、以被動方式偵測網路的工具,並同時具備了流量側錄與網路分析功能於一身。伴隨其高效能與高可靠度特性,IOTA是一台強大的、可以佈署在工業網路或企業網路取得連線與狀態資訊的重要設備。ProfiTAP IOTA可以分散式部署為專用的網路探測器,或是置於在地網路,可自主性分析網路問題,而不需要在地網管人員特別維護。
IOTA開箱即用,整合其專用的分析軟體,以幫助即時分析擷取的數據。透過從擷取的檔案中提取eetadata元數據,IOTA可以為您提供網路上正在發生的事情的即時可視化概覽。IOTA儀表板可幫助您立即過濾大量網路流量,從而極大地優化了工作流程並減少了故障排除時間。
IOTA帶來了完整的網路分析和故障排除解決方案,全球的網絡工程師和IT分析師都在使用它。
IOTA具有快速部署,擷取網路流量並能夠進行遠程實時分析的能力,因此,IOTA可以從所需的任何位置快速,準確地概述網路流量。 這使您可以極大地優化MTTR並保持IT效能。
IOTA可以安全部署和使用。 由於其網路監控介面與其他管理介面隔離,因此部署IOTA不會在您的網絡中引入新的漏洞。
IOTA創新了您對網路進行故障排除的方式。作為超便攜的一體化解決方案,它可以在網絡中快速部署,以啟動實時監控; 無論是在數據中心或辦公室的專用位置,還是在可以遠程訪問的領域 - 為您節省旅行成本和到非現場位置的時間。CaptureCapture
Probe
Capture
憑藉出色的捕獲性能和1TB的內部存儲,原始網絡數據直接存儲在設備上,無論數據包速率和大小如何。 如要縮小要捕獲的流量,可以使用強大的硬體過濾功能。
Capture
Analyze
IOTA集成了自己強大的流量分析軟件,能夠使用各種儀表闆對PCAP文件進行基於流的分析,如應用程序性能監控,帶寬使用,延遲,最高用量,TCP故障排除等。
如何一次就抓到正確的封包(Getting the Right Packets the First Time with NetAlly and ProfiTap Confirmation)
對網路工程師而言,我們都希望可以不用抓封包與分析封包,就可以解決網路問題,但有時候不得不如此,才能找出根本問題(root cause)。在這段影片,網路專家Mike Pennacchi將結合NetAlly與ProfiTAP兩大廠牌網路工具,演示如何一次就抓到正確的封包。他將使用EtherScope nXG結合ProfiTAP Booster與IOTA,快速並準確地抓取封包。
-
IOTA的設計易於使用,即使沒有廣博的知識,也能設置和操作設備,而在稍後,網路專家可以遠端執行分析。

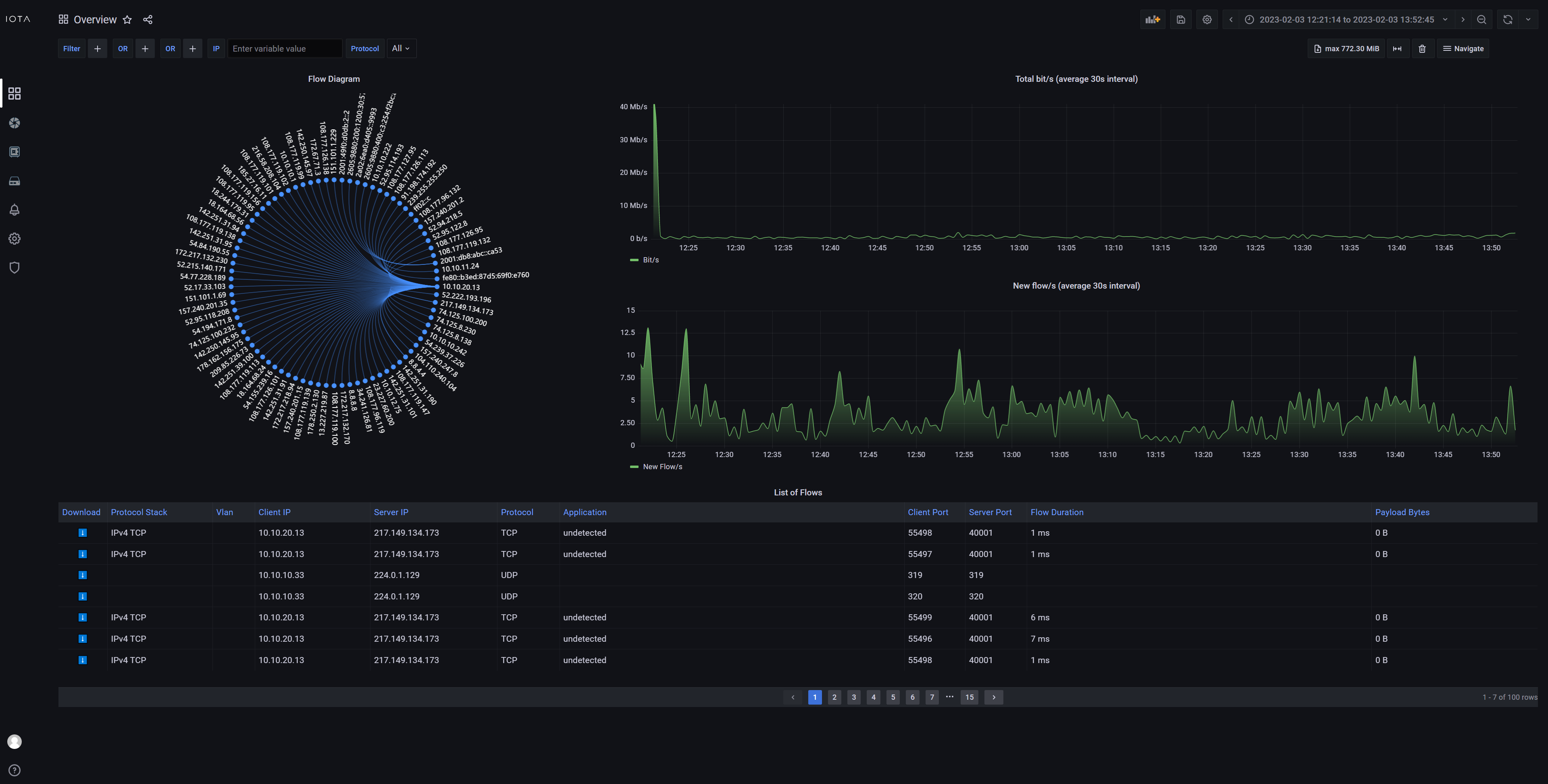
Overview(點圖放大)
A quick overview of Top Talkers and client-server data transfers.

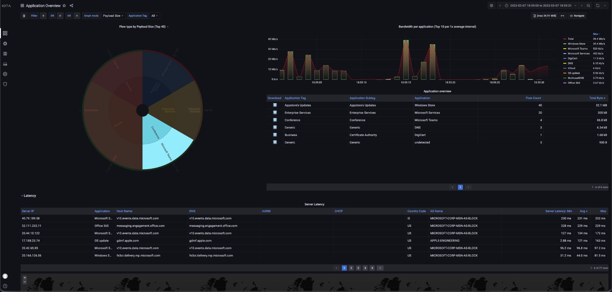
Application Overview(點圖放大)
The Application Overview dashboard shows what they are talking about. The data in this dashboard is categorized by application type, and by application.
TCP Round Trip Time(點圖放大)
RTT triggers per flow, server, and client.
TCP flag statistics.
User Experience Application- Server Latency(點圖放大)
Application latency from the client IP perspective.

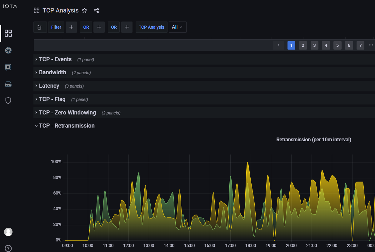
TCP Retransmissions(點圖放大)
Retransmissions percentage over time per client and server.
TCP flag statistics.

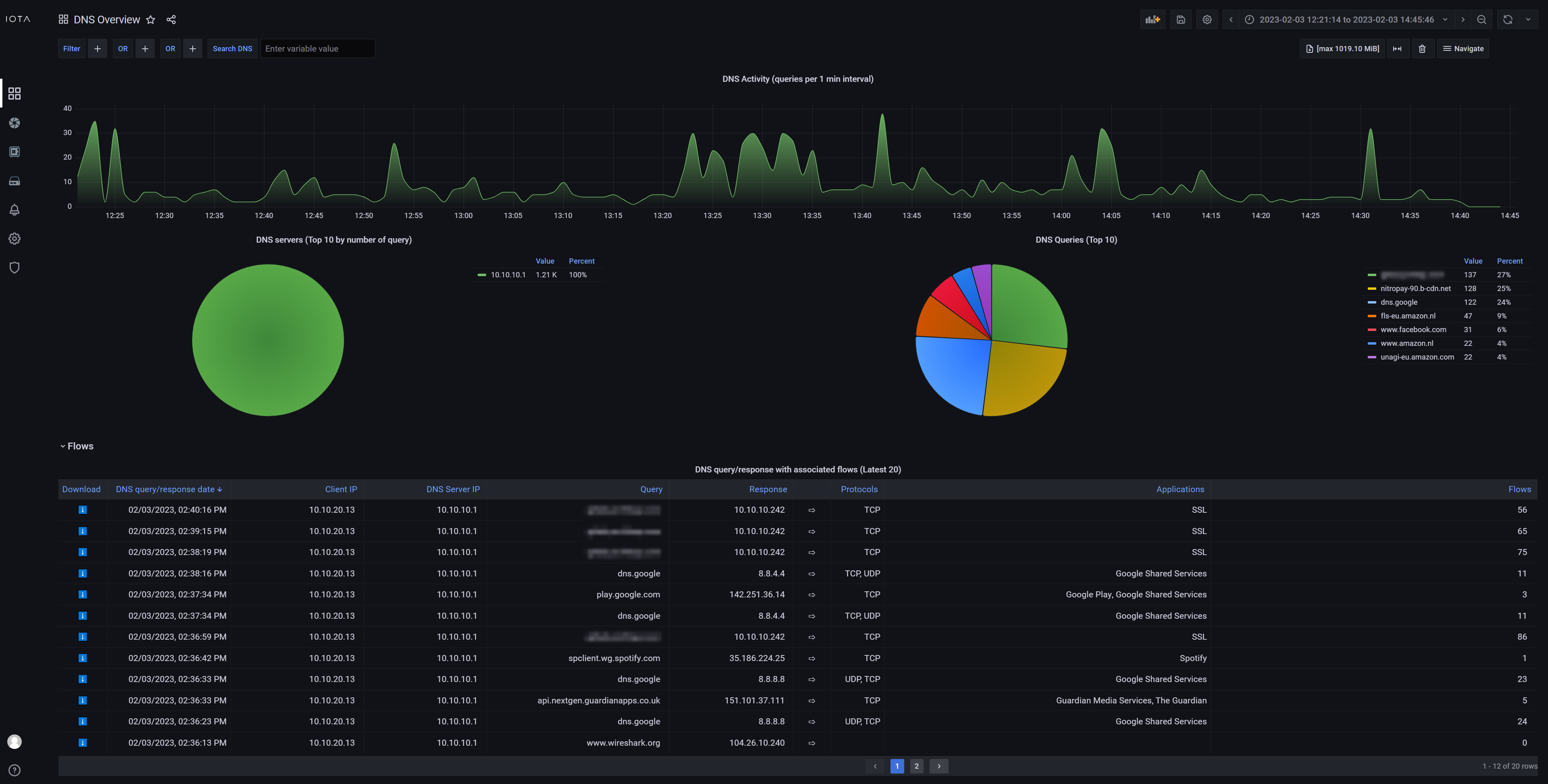
DNS Overview(點圖放大)
Overview of top DNS servers and most queried servers.

Explore L2L3(點圖放大)
Overview of network traffic with devision per OSI layer.

Explore L3L4-7(點圖放大)
Overview of network traffic with devision per OSI layer.

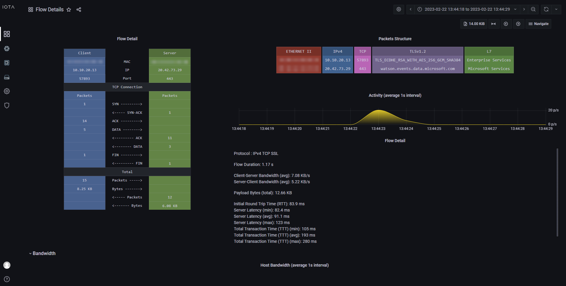
Flow(點圖放大)
Analyze application and network traffic based on Flow ID, Client IP, Server IP, Protocol, etc...

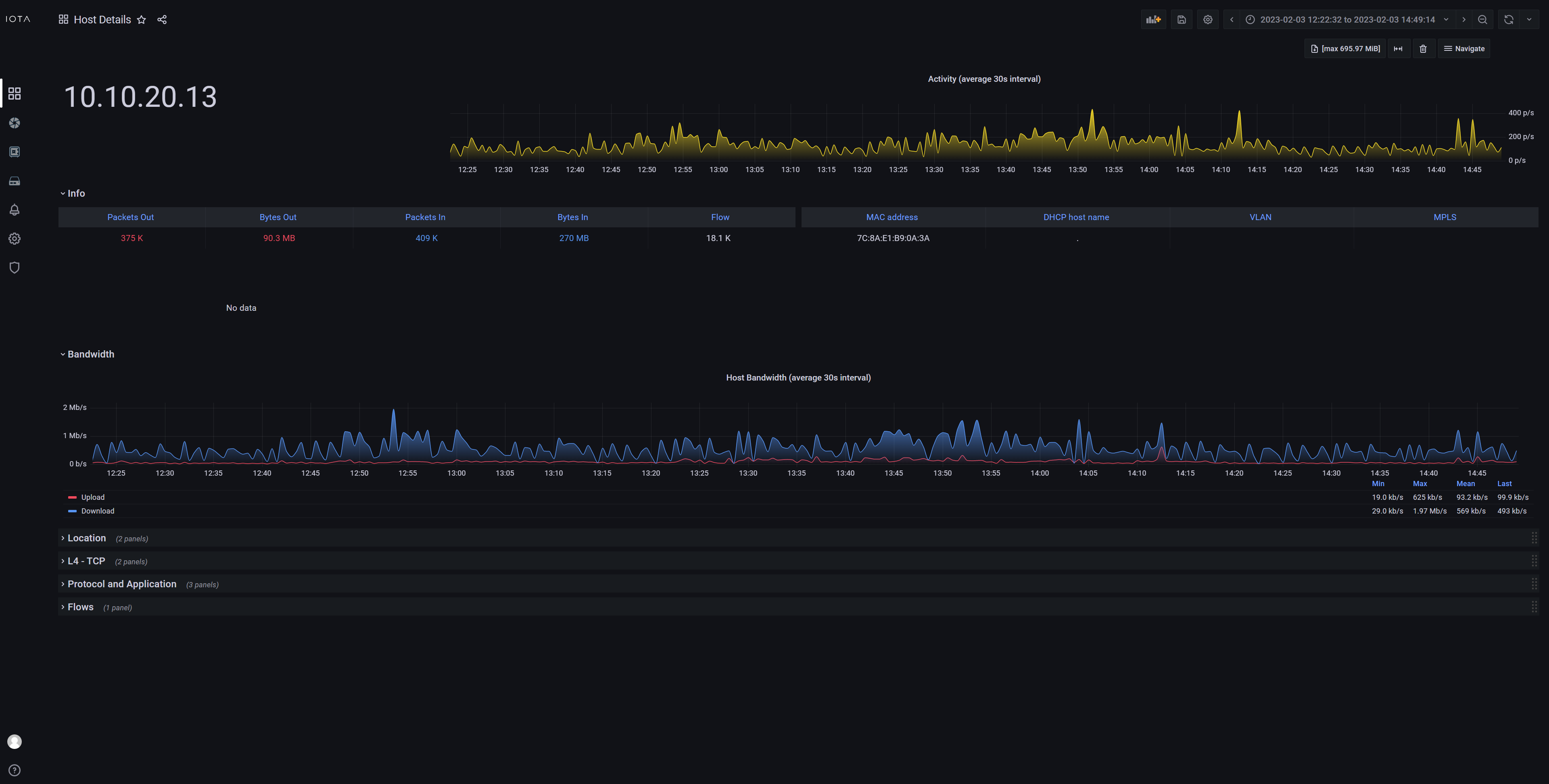
Hosts(點圖放大)
Overview of servers, including GeoIP resolution in map.

Return Code(點圖放大)
Troubleshoot HTTP server response.

Server Latency(點圖放大)
Top application and network latency, including Round Trip Time.

-
IOTA-1G功能特性:
- 10/100 / 1G線速流量擷取
- 專屬的探測和分析功能
- 可編程的自主流量擷取功能
- 遠程存取和管理
- 非侵入式監控(Non-intrusive)
- SPAN和串聯(inline)的流量接收模式
- 8 ns硬體式置入時間戳記,有助於TSN(Time Sensitive Network)的延遲量測,如交易網路。
- 即時統計顯示
- 硬體層錯誤封包和頻寬監控
- 通透式佈署,不可見於網路
- 可由PoE通過管理埠供電
- PoE直通(PoE Passthrough)
- 1 TB內部存儲空間
- 1 TB / 2 TB 可抽換SSD (Plus版本)
- GNSS (GPS/GLONASS) UTC timestamping (Plus版本)
- PPS synchronization (input/output) (Plus版本)
-
IOTA-10G功能特性:
- 1G/10G線速流量擷取
- 專屬的探測和分析功能
- 可編程的自主流量擷取功能
- 遠程存取和管理
- 非侵入式監控(Non-intrusive)
- SPAN和串聯(inline)的流量接收模式
- 8 ns硬體式置入時間戳記,有助於TSN(Time Sensitive Network)的延遲量測,如交易網路。
- 支援封包切片技術(Packet slicing)
- 支援硬體式封包過濾(Hardware filtering)
- 即時統計顯示
- 硬體層錯誤封包和頻寬監控
- 通透式佈署,不可見於網路
- 可由PoE通過管理埠供電
- PoE直通(PoE Passthrough)
- 1 TB內部存儲空間
- 1 TB / 2 TB 可抽換SSD (Plus版本)
- GNSS (GPS/GLONASS) UTC timestamping (Plus版本)
- PPS synchronization (input/output) (Plus版本)
-
IOTA-1G
CONNECTORS- 2 x RJ45 8 pins, Inline / Span
- 1 x RJ45 Management
- 2 x USB 3.0 Type A
- 1 x 12 VDC / 2.5A Power (12V Model)
- 1 x 24-48 VDC Power (24V model)
- 1 x SMA female (PPS) (Plus 版本)
- 1 x SMA female (GPS) (Plus 版本)
DIMENSIONS(WxDxH)- 105 x 124 x 38 mm
SPEED- 10 / 100 / 1000 Mbps
COMPLIANCE- ROHS - CE
LEDS & BUTTONS- 6 x RJ45 Link/Activity LED
- 1 x Status LED
- 1 x Capture LED
- 1 x Capture Button
- 1 x sync LED(Plus 版本)
WEIGHT- 424g(Plus 版本)
- 600g(Plus 版本)
Power Consumption- 12W Typical
ACCESSORIES- 1 x 12 VDC PSU (12V Model)
- 1 x 24 VDC PSU (24V Model)
- 1 x 1.5m RJ45 cable
- GPS/GLONASS Antenna(Plus 版本)
IOTA-10G
CONNECTORS- 2 x SFP+ Inline / Span
- 1 x RJ45 Management
- 2 x USB 3.0 Type A
- 1 x 12 VDC / 2.5A Power (12V Model)
- 1 x 24-48 VDC Power (24V model)
- 1 x SMA female (PPS) (Plus 版本)
- 1 x SMA female (GPS) (Plus 版本)
DIMENSIONS(WxDxH)- 105 x 124 x 38 mm
SPEED- 1/10G
COMPLIANCE- ROHS - CE
LEDS & BUTTONS- 4 x SFP+ Link/Activity LED
- 2 x RJ45 Link/Activity LED
- 1 x Status LED
- 1 x Capture LED
- 1 x Capture Button
- 1 x sync LED(Plus 版本)
WEIGHT- 438g
- 600g(Plus 版本)
Power Consumption- 15W Typical
ACCESSORIES- 1 x 12 VDC PSU (12V Model)
- 1 x 24 VDC PSU (24V Model)
- 1 x 1.5m RJ45 cable
- GPS/GLONASS Antenna(Plus 版本)
SPEED- 1/10G
COMPLIANCE- ROHS - CE
LEDS & BUTTONS- 4 x SFP+ Link/Activity LED
- 2 x RJ45 Link/Activity LED
- 1 x Status LED
- 1 x Capture LED
- 1 x Capture Button
- 1 x sync LED(Plus 版本)
WEIGHT- 438g
- 600g(Plus 版本)
Power Consumption- 15W Typical
ACCESSORIES- 1 x 12 VDC PSU (12V Model)
- 1 x 24 VDC PSU (24V Model)
- 1 x 1.5m RJ45 cable
- GPS/GLONASS Antenna(Plus 版本)
-
型號/敘述
可攜式CBP-1G
IOTA 1G Portable Probe, 1TB internal storage, incl. 1 year warranty and software updates
CBP-1G2-1TB
IOTA 1G+ Portable Probe, 1TB internal storage (swappable SSD), GPS/PPS ports, incl. 1 year warranty and maintenance
CBP-1G2-2TB
IOTA 1G+ Portable Probe, 2TB internal storage (swappable SSD), GPS/PPS ports, incl. 1 year warranty and maintenance
CBP-10G
IOTA 10G Portable Probe, 1TB internal storage, incl. 1 year warranty and software updates
CBP-10G2-1TB
IOTA 10G+ Portable Probe, 1TB internal storage (swappable SSD), GPS/PPS ports, incl. 1 year warranty and maintenance
CBP-10G2-2TB
IOTA 10G+ Portable Probe, 2TB internal storage (swappable SSD), GPS/PPS ports, incl. 1 year warranty and maintenance
機架式CBR-1G
IOTA 1G Rack-mountable Probe, 1TB internal storage, incl. 1 year warranty and software updates
CBR-1G2-1TB
IOTA 1G+ Rack-mountable Probe, 1TB internal storage (swappable SSD), GPS/PPS ports, incl. 1 year warranty and maintenance
CBR-1G2-2TB
IOTA 1G+ Rack-mountable Probe, 2TB internal storage (swappable SSD), GPS/PPS ports, incl. 1 year warranty and maintenance
CBR-10G
IOTA 10G Rack-mountable Probe, 1TB internal storage, incl. 1 year warranty and software updates
CBR-10G2-1TB
IOTA 10G+ Rack-mountable Probe, 1TB internal storage (swappable SSD), GPS/PPS ports, incl. 1 year warranty and maintenance
CBR-10G2-2TB
IOTA 10G+ Rack-mountable Probe, 2TB internal storage (swappable SSD), GPS/PPS ports, incl. 1 year warranty and maintenance
ARKB-1U
Rack-mount kit for IOTA, up to three IOTA Rack-mountable Probe per kit, 1U
-
產品說明
Innovating the way you troubleshoot networks
IOTA可攜式NPM是一台多功能、以被動方式偵測網路的工具,並同時具備了流量側錄與網路分析功能於一身。伴隨其高效能與高可靠度特性,IOTA是一台強大的、可以佈署在工業網路或企業網路取得連線與狀態資訊的重要設備。ProfiTAP IOTA可以分散式部署為專用的網路探測器,或是置於在地網路,可自主性分析網路問題,而不需要在地網管人員特別維護。
IOTA開箱即用,整合其專用的分析軟體,以幫助即時分析擷取的數據。透過從擷取的檔案中提取eetadata元數據,IOTA可以為您提供網路上正在發生的事情的即時可視化概覽。IOTA儀表板可幫助您立即過濾大量網路流量,從而極大地優化了工作流程並減少了故障排除時間。
IOTA帶來了完整的網路分析和故障排除解決方案,全球的網絡工程師和IT分析師都在使用它。
IOTA具有快速部署,擷取網路流量並能夠進行遠程實時分析的能力,因此,IOTA可以從所需的任何位置快速,準確地概述網路流量。 這使您可以極大地優化MTTR並保持IT效能。
IOTA可以安全部署和使用。 由於其網路監控介面與其他管理介面隔離,因此部署IOTA不會在您的網絡中引入新的漏洞。
IOTA創新了您對網路進行故障排除的方式。作為超便攜的一體化解決方案,它可以在網絡中快速部署,以啟動實時監控; 無論是在數據中心或辦公室的專用位置,還是在可以遠程訪問的領域 - 為您節省旅行成本和到非現場位置的時間。CaptureCapture
Probe
Capture
憑藉出色的捕獲性能和1TB的內部存儲,原始網絡數據直接存儲在設備上,無論數據包速率和大小如何。 如要縮小要捕獲的流量,可以使用強大的硬體過濾功能。
Capture
Analyze
IOTA集成了自己強大的流量分析軟件,能夠使用各種儀表闆對PCAP文件進行基於流的分析,如應用程序性能監控,帶寬使用,延遲,最高用量,TCP故障排除等。
如何一次就抓到正確的封包(Getting the Right Packets the First Time with NetAlly and ProfiTap Confirmation)
對網路工程師而言,我們都希望可以不用抓封包與分析封包,就可以解決網路問題,但有時候不得不如此,才能找出根本問題(root cause)。在這段影片,網路專家Mike Pennacchi將結合NetAlly與ProfiTAP兩大廠牌網路工具,演示如何一次就抓到正確的封包。他將使用EtherScope nXG結合ProfiTAP Booster與IOTA,快速並準確地抓取封包。
-
分析範例IOTA的設計易於使用,即使沒有廣博的知識,也能設置和操作設備,而在稍後,網路專家可以遠端執行分析。

Overview(點圖放大)
A quick overview of Top Talkers and client-server data transfers.

Application Overview(點圖放大)
The Application Overview dashboard shows what they are talking about. The data in this dashboard is categorized by application type, and by application.
TCP Round Trip Time(點圖放大)
RTT triggers per flow, server, and client.
TCP flag statistics.
User Experience Application- Server Latency(點圖放大)
Application latency from the client IP perspective.

TCP Retransmissions(點圖放大)
Retransmissions percentage over time per client and server.
TCP flag statistics.

DNS Overview(點圖放大)
Overview of top DNS servers and most queried servers.

Explore L2L3(點圖放大)
Overview of network traffic with devision per OSI layer.

Explore L3L4-7(點圖放大)
Overview of network traffic with devision per OSI layer.

Flow(點圖放大)
Analyze application and network traffic based on Flow ID, Client IP, Server IP, Protocol, etc...

Hosts(點圖放大)
Overview of servers, including GeoIP resolution in map.

Return Code(點圖放大)
Troubleshoot HTTP server response.

Server Latency(點圖放大)
Top application and network latency, including Round Trip Time.

-
功能說明 1G
IOTA-1G功能特性:
- 10/100 / 1G線速流量擷取
- 專屬的探測和分析功能
- 可編程的自主流量擷取功能
- 遠程存取和管理
- 非侵入式監控(Non-intrusive)
- SPAN和串聯(inline)的流量接收模式
- 8 ns硬體式置入時間戳記,有助於TSN(Time Sensitive Network)的延遲量測,如交易網路。
- 即時統計顯示
- 硬體層錯誤封包和頻寬監控
- 通透式佈署,不可見於網路
- 可由PoE通過管理埠供電
- PoE直通(PoE Passthrough)
- 1 TB內部存儲空間
- 1 TB / 2 TB 可抽換SSD (Plus版本)
- GNSS (GPS/GLONASS) UTC timestamping (Plus版本)
- PPS synchronization (input/output) (Plus版本)
-
功能說明 1/10G
IOTA-10G功能特性:
- 1G/10G線速流量擷取
- 專屬的探測和分析功能
- 可編程的自主流量擷取功能
- 遠程存取和管理
- 非侵入式監控(Non-intrusive)
- SPAN和串聯(inline)的流量接收模式
- 8 ns硬體式置入時間戳記,有助於TSN(Time Sensitive Network)的延遲量測,如交易網路。
- 支援封包切片技術(Packet slicing)
- 支援硬體式封包過濾(Hardware filtering)
- 即時統計顯示
- 硬體層錯誤封包和頻寬監控
- 通透式佈署,不可見於網路
- 可由PoE通過管理埠供電
- PoE直通(PoE Passthrough)
- 1 TB內部存儲空間
- 1 TB / 2 TB 可抽換SSD (Plus版本)
- GNSS (GPS/GLONASS) UTC timestamping (Plus版本)
- PPS synchronization (input/output) (Plus版本)
-
技術規格
IOTA-1G
CONNECTORS- 2 x RJ45 8 pins, Inline / Span
- 1 x RJ45 Management
- 2 x USB 3.0 Type A
- 1 x 12 VDC / 2.5A Power (12V Model)
- 1 x 24-48 VDC Power (24V model)
- 1 x SMA female (PPS) (Plus 版本)
- 1 x SMA female (GPS) (Plus 版本)
DIMENSIONS(WxDxH)- 105 x 124 x 38 mm
SPEED- 10 / 100 / 1000 Mbps
COMPLIANCE- ROHS - CE
LEDS & BUTTONS- 6 x RJ45 Link/Activity LED
- 1 x Status LED
- 1 x Capture LED
- 1 x Capture Button
- 1 x sync LED(Plus 版本)
WEIGHT- 424g(Plus 版本)
- 600g(Plus 版本)
Power Consumption- 12W Typical
ACCESSORIES- 1 x 12 VDC PSU (12V Model)
- 1 x 24 VDC PSU (24V Model)
- 1 x 1.5m RJ45 cable
- GPS/GLONASS Antenna(Plus 版本)
IOTA-10G
CONNECTORS- 2 x SFP+ Inline / Span
- 1 x RJ45 Management
- 2 x USB 3.0 Type A
- 1 x 12 VDC / 2.5A Power (12V Model)
- 1 x 24-48 VDC Power (24V model)
- 1 x SMA female (PPS) (Plus 版本)
- 1 x SMA female (GPS) (Plus 版本)
DIMENSIONS(WxDxH)- 105 x 124 x 38 mm
SPEED- 1/10G
COMPLIANCE- ROHS - CE
LEDS & BUTTONS- 4 x SFP+ Link/Activity LED
- 2 x RJ45 Link/Activity LED
- 1 x Status LED
- 1 x Capture LED
- 1 x Capture Button
- 1 x sync LED(Plus 版本)
WEIGHT- 438g
- 600g(Plus 版本)
Power Consumption- 15W Typical
ACCESSORIES- 1 x 12 VDC PSU (12V Model)
- 1 x 24 VDC PSU (24V Model)
- 1 x 1.5m RJ45 cable
- GPS/GLONASS Antenna(Plus 版本)
SPEED- 1/10G
COMPLIANCE- ROHS - CE
LEDS & BUTTONS- 4 x SFP+ Link/Activity LED
- 2 x RJ45 Link/Activity LED
- 1 x Status LED
- 1 x Capture LED
- 1 x Capture Button
- 1 x sync LED(Plus 版本)
WEIGHT- 438g
- 600g(Plus 版本)
Power Consumption- 15W Typical
ACCESSORIES- 1 x 12 VDC PSU (12V Model)
- 1 x 24 VDC PSU (24V Model)
- 1 x 1.5m RJ45 cable
- GPS/GLONASS Antenna(Plus 版本)
-
訂購資訊
型號/敘述
可攜式CBP-1G
IOTA 1G Portable Probe, 1TB internal storage, incl. 1 year warranty and software updates
CBP-1G2-1TB
IOTA 1G+ Portable Probe, 1TB internal storage (swappable SSD), GPS/PPS ports, incl. 1 year warranty and maintenance
CBP-1G2-2TB
IOTA 1G+ Portable Probe, 2TB internal storage (swappable SSD), GPS/PPS ports, incl. 1 year warranty and maintenance
CBP-10G
IOTA 10G Portable Probe, 1TB internal storage, incl. 1 year warranty and software updates
CBP-10G2-1TB
IOTA 10G+ Portable Probe, 1TB internal storage (swappable SSD), GPS/PPS ports, incl. 1 year warranty and maintenance
CBP-10G2-2TB
IOTA 10G+ Portable Probe, 2TB internal storage (swappable SSD), GPS/PPS ports, incl. 1 year warranty and maintenance
機架式CBR-1G
IOTA 1G Rack-mountable Probe, 1TB internal storage, incl. 1 year warranty and software updates
CBR-1G2-1TB
IOTA 1G+ Rack-mountable Probe, 1TB internal storage (swappable SSD), GPS/PPS ports, incl. 1 year warranty and maintenance
CBR-1G2-2TB
IOTA 1G+ Rack-mountable Probe, 2TB internal storage (swappable SSD), GPS/PPS ports, incl. 1 year warranty and maintenance
CBR-10G
IOTA 10G Rack-mountable Probe, 1TB internal storage, incl. 1 year warranty and software updates
CBR-10G2-1TB
IOTA 10G+ Rack-mountable Probe, 1TB internal storage (swappable SSD), GPS/PPS ports, incl. 1 year warranty and maintenance
CBR-10G2-2TB
IOTA 10G+ Rack-mountable Probe, 2TB internal storage (swappable SSD), GPS/PPS ports, incl. 1 year warranty and maintenance
ARKB-1U
Rack-mount kit for IOTA, up to three IOTA Rack-mountable Probe per kit, 1U





